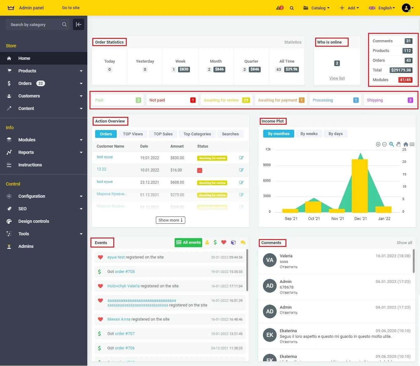
The Solomono team has developed tools for data visualization on the main site administration page: information about the status of orders, TOP views and sales, the most frequent visitor requests, a graph of your site's income, etc. The tables have the ability to track, statistics, overview, events by month, week and day.
