Анализ продаж на основе данных о количестве продаж, доступном остатке, обороте, прибыли и иных показателей помогает управлять интернет-магазином более эффективно.
Чтобы данные были как можно более точными, рекомендуется аккуратно вносить в базу все поступающие заказы, заполнять закупочные цены у товаров.
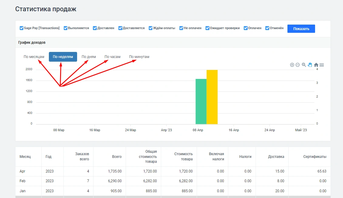
Управление отчетом производится через панель администрирования: -> «Отчеты» -> «Продажи»:
.png)
Где Вы сможете анализировать график дохов: По месяцам, По неделям, По дням, По часам, По минутам
.png)
Здесь же есть инструменты для более детального изучения отчета. Увеличения/уменьшения:
.png)
Перемещения:
.png)
и также через иконку меню, Вы сможете сохранить отчет в следующих форматах:
.png)
Пример .png:
.png)
Успешная работа интернет-магазина невозможна без аналитики. Отчеты рассказывают о продажах, покупателях, их действиях на сайте...